🔍至少10x收益的跟单地址筛选策略 (现货 高手篇)
LogEarn让链上跟单更方便 https://logearn.com,全球首个集聪明钱分析以及自动化跟单交易的去中心化跟单产品。独创的 TradeFi 经济模型,借鉴 SocialFi的优势 加入 trade 模型,将 on-chain trader 赚钱能力货币化。带单约赚钱,带单账户的市值越高。使每个交易员都能轻松成为链上的巴菲特。

平台亮点:
1、全网最专业的链上交易员分析和指标体系。非常方便我们找到想要的各种类型交易员
2、批量账户跟单,共享跟单本金,非常方便的跟单全流程管理
3、安全可控,台自动过滤不安全的 Token.
4、使用智能合约钱包,不直接托管用户资金,安全可靠。可扩展性强
5、兼容所有的 L1,L2 主流公链,以及每条链自动配套 Bot 交易。
如何用Logearn找到至少10x收益的聪明钱地址?
无战绩,不说话,先随便挑几个最近的战绩看一下

陆续有人说,为啥我的跟单一直亏损。大家知道,你的跟单收益,取决于你跟单的人。这个跟我们选址策略有直接关系。一个好的选址策略,能帮我们减少很多工作。今天专门就跟大家一起来分享一下我们内部的最佳选址策略。希望学习以后,每个人,都能选到自己心仪的地址。
对聪明钱地址进行过滤的指标体系

如图所示,目前支持 4大类 指标体系。各种指标组合,能非常方便的选出我们想要的各种优秀交易员。需要注意的事项有:
1.大部分每个指标,都设置3个时间粒度:1D(过去1天),7D(过去7天),TD(历史至今)。 个别指标,只开放 TD 时间粒度。
2.每个指标,都支持设置最大值和最小值,进行范围过滤,也可以不设置
3.高级指标中的指数,指的都是,在该地址所有交易的 Token 中,该类型的Token 占比。这类指标3非常方便我们了解,SmartTrader 对交易Token 对品类画像。 比如,假设一个地址的交易Token数量[TD]:20(该地址历史至今一共交易量20个Token),如果貔貅指数[TD]:50%,则表示 20个Token 中,50% 是貔貅盘。
Meme指数( 20x):80%,则表示 20个Token中,80%的token 当天涨幅超过20x
4.高级指标中,有五个特别好用的指标,这里特别说明一下
【盈利分散度】:单个 Token 盈利超过平均每个 Token 盈利的个数与总交易 Token 数的比值,数越大,盈利越分散,越适合跟单,数越小越集中。
热门指数 【自动】:该账户交易的所有 Token 中,是热门 Token(平台自动精选热门 Token List)的比例
热门指数【手动】:该账户交易的所有 Token 中,是热门 Token(平台手动计算热门 Token List) 的比例
Meme 指数( 20x): 该账户交易的所有 Token 中,是Meme Token(单日行情涨幅超过 20x)的比例
Meme 指数( 95%):该账户交易的所有 Token 中,是Meme Token(单日行情跌幅超过 95%) 的比例
这五个指标能对该地址交易的 Token 做一个整体的画像,基本能判断这个地址能不能买到各种热门的Token,或者是不是买的都是貔貅盘。后面我们也会讲解如何设置过滤使用他们。
选地址心得
现货:
高翻倍,高胜率(盈利平稳),低频率【9字箴言】
合约:
赚钱多,稳定盈利。其他不管,因为他没有 token 跑路风险,所以一定要稳定盈利。
今天只分析现货地址的筛选策略。链上现货,基本格调就是,小资金博大收益,不过如果有杠精就来 challenge,你赚了多少钱? 资金体量不行?真跟能赚这么多钱?ok,那么本产品不适合你,出门右拐,谢谢。
我们要知道:利润,在赚钱倍数面前,都是弟弟。 核心两个指标: 翻倍高,胜率高,这就是高手, 赚钱多少,取决你的本金。在这个基础之上,去踢掉,不合理的人。基本就是选现货地址的策略纲领。
场景分析一:优先关注高营收【错误】
很多人,关注地址赚钱多,那么我们就先从赚钱多,开始来,拆解分析。去掉所有过滤条件,然后按照盈利 PnL 排序。

第一名:0x1d6113a4fdd34012be3ce4801f4ed1ae31e4e472
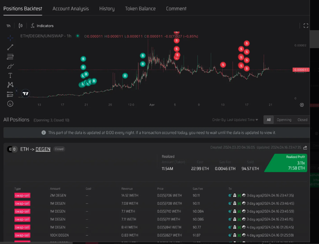
盈利最多的是 Degen,赚了 144个 ETH

现在我们回测他的在 Degen 仓位上面的操作。

第一名点评:
莽夫一个,看准了,狠干,买了 387个ETH,卖了 532个ETH,虽然赚了144.61 ETH,盈利只有 37%。 即使你跟上了,你资金小,赚这个37%,都不够交手续费。 该地址不适合跟单。
第二名:0xadb207914e98a7f54a7a212519d6900ea0e74c4c

盈利最多的,还是 degen,看一下他在 degen 交易明细


点评:
点位比第一名要好。不过,花了 71 ETH,赚了3倍。是不是我们这个就可以跟单了呢?再看他整体胜率,只有 50%。基本他赚这个钱,偶然性太强了。不适合跟单。
第三名:0x91e14d21b3d022e1f5d9228cae6e9999878deb3a
此地址, PnL 曲线,很漂亮, 45% 上涨。从右边数据,看,高成本,高频率,高胜率,说明很稳定盈利,感觉像是一个套利地址。套利的稳定盈利。再看交易明细,基本确定都是套利赚钱的。

从交易明细,基本确定,就是套利地址了,那么这样的地址,感觉很稳啊,是不是直接跟了? 我们不要着急,继续看。

这些 Token,怎么都没有怎么见过,一般套利地址,都是对主流币种的套利,dex 和 cex 之间,或者 dex 和 dex 之间,价格差套利,这些新币种,难道有这么大的套利空间?我们点击去看了几个币种的行情。

结果,全是貔貅盘,只怕,你套利跟进去,别人能买,你卖都卖不掉,即使跟成功了,冒了本金亏损的风险,结果他的整体回报率也不足 50% 啊,完全没有必要冒这个风险。
注意1:大家看到仓位绿油油的一片,有时候也要小心。一个人自己做局发的token,培养出来的地址,数据非常好看,全是赚。但极度有可能全是貔貅盘。所以心得就是:看到全是绿油油的,就回测具体仓位,看交易的 Token是不是貔貅盘。即可。
注意2:他这个套利地址,如果交易的不是貔貅盘,而是正常的token,能做到这么稳定的盈利的话。那么这个地址还是值得跟单的。以后,大家看到套利地址,一定要区分,他们交易的是什么类型的token.
场景分析二:优先关注高准确率【错误】
很多小白用户,为了怕亏钱,觉得赚多少钱,或者回报率,都还行,只要赚钱就行,不能亏钱,所以就找那种 胜率 100% 的地址。 我们除去所有过滤条件,然后按照胜率 100% 排序看一下。

从这个图,可以看出,如果只关心胜率,其实意义不大。胜率再高,赚钱少,翻倍低,其实,都引不起我们的兴趣。
场景分析三:优先关注高回报率【正确】

这个结果,看上去,是不是就诱人多了。几百倍的收益率。但是我们注意到,很多地址,只交易了一个Token,这种地址偶然性太强了,也不知道是真实力还是其他,所以这类地址也不适合跟单,所以目前在按照回报率排序的情况下,我们根据上面分析的一些思路,现在来添加一些筛选条件:

如图,过滤后,基本就能拿到我们想要的地址了,其中黄框部分,我们可以微调,比如 热门token,可以换成自动识别的 热门token,交易次数,也可以在加一个 【交易次数(1D): 1】过去一天至少交易次,这样可以筛选出更活跃的交易员。按照上图,我们看一下,选出来的 Smart Trader:

现在看上去就正常很多了,不管从盈利,还是翻倍情况,都比较符合预期。 筛选出来的 地址,一般就不会太多了,估计有几十个地址。 这个时候,我们需要做的就是,找出你看得顺眼的地址,进去看一下,只要交易的不是貔貅盘的地址,基本都可以进行无脑跟单。
最后:
Tips1:可以一次性跟单几十个地址,没有任何问题。这些聪明钱地址是共享你的账户本金的。资金利用率高。等同于你同时雇用了几十个 SmartMoney 在帮你打工赚钱, 跟单后,可以绑定 Telegram,这样就可以实时收到交易通知。每天查看一下自己仓位的 Token,觉得不错的也可以选择手动卖掉,也可以等待跟单的人带着卖掉,
Tips2:识别交易的 Token 是谁不貔貅。可以从地址的貔貅指标査看。也可以回测每个地址的 Token 仓位,看看曾经交易的这些 Token,现在是不是都撤池子里,回测过程中,如果发现一个 地址曾经交易的 Token 是貔貅。那么此地址不管数据多好,都不值得跟单。
最后附属一个错误地址示范
这是一个用户发来的,看这个地址赚了很多 BNB,问是否值得跟单

点评:这明显不适合跟单。整体回报率只有 6个点,即使跟单成功,这利润,也没有啥用。另外,交易频率太高了,基本是一个机器人地址。没有任何意义。成本也高,他交易花了 3千多个 BNB,普通用户无缘。
关于LogEarn的问题解答
问:数据的更新频率是多少?
A:目前排行榜和统计分析数据每天午夜更新一次。鲸鱼警报、跟单交易等数据都是实时的。
问:为什么我存入的资金略有减少?
A:这种情况只出现在SC钱包中,因为我们为您创建了智能合约钱包。减少是由于支付了汽油费。
问:跟单比例和买入/卖出比例是如何确定的?
答:跟单买入量是根据我们建立跟单策略时设置的参数来确定的。对于卖出,它与跟单交易者的卖出头寸成比例。
问:我可以复制任何令牌吗?
答:是的,我们有风险控制系统。我们会自动过滤掉某些代币,例如涉嫌诈骗或恶意合约的代币,并且不支持对其进行跟单交易。
问:有移动应用程序吗?
答:是的。当您在手机上访问 https://logear.com 时,您将收到如何安装该应用程序的提示。请按照提供的说明进行操作。
问:Logearn 如何确保我的资金安全?
A:我们使用智能合约钱包来保证用户的资金安全。
问:我可以通过 Logearn 赚钱吗?
A:这要看你跟单的账户是否盈利。如果您选择正确的帐户,您就可以赚钱。
问:Logearn 支持多链交易吗?
A:是的,我们很快就会支持多链交易。
⚠注:部分用户打不开文档或链接,可能是您所属的国家地区被限制,请用梯子🪜科学上网即可打开使用!
本站由TY DAO 持续维护更新,随时可通过www.tydao.xyz访问,关注TY DAO获取离赚钱最近的资讯,掌握财富密码,加入TY DAO一起慢慢变富。
最后更新于